A MárcIA é a única Inteligência Artificial humanizada concierge para saúde que transforma dados em inteligência conduzindo o seu crescimento com previsibilidade.
Resultados reais: operação enxuta, previsibilidade e foco no paciente.
Atendimento concierge 24h agendando e cuidando do paciente.
Envia agendas no celular, sinaliza pendências e prioriza contatos de alto valor.
Evite faltas com lembretes e confirmações inteligentes.
Jornadas personalizadas e reengajamento com inteligência.
Formação de secretárias sobre inteligência artificial, marketing e vendas.
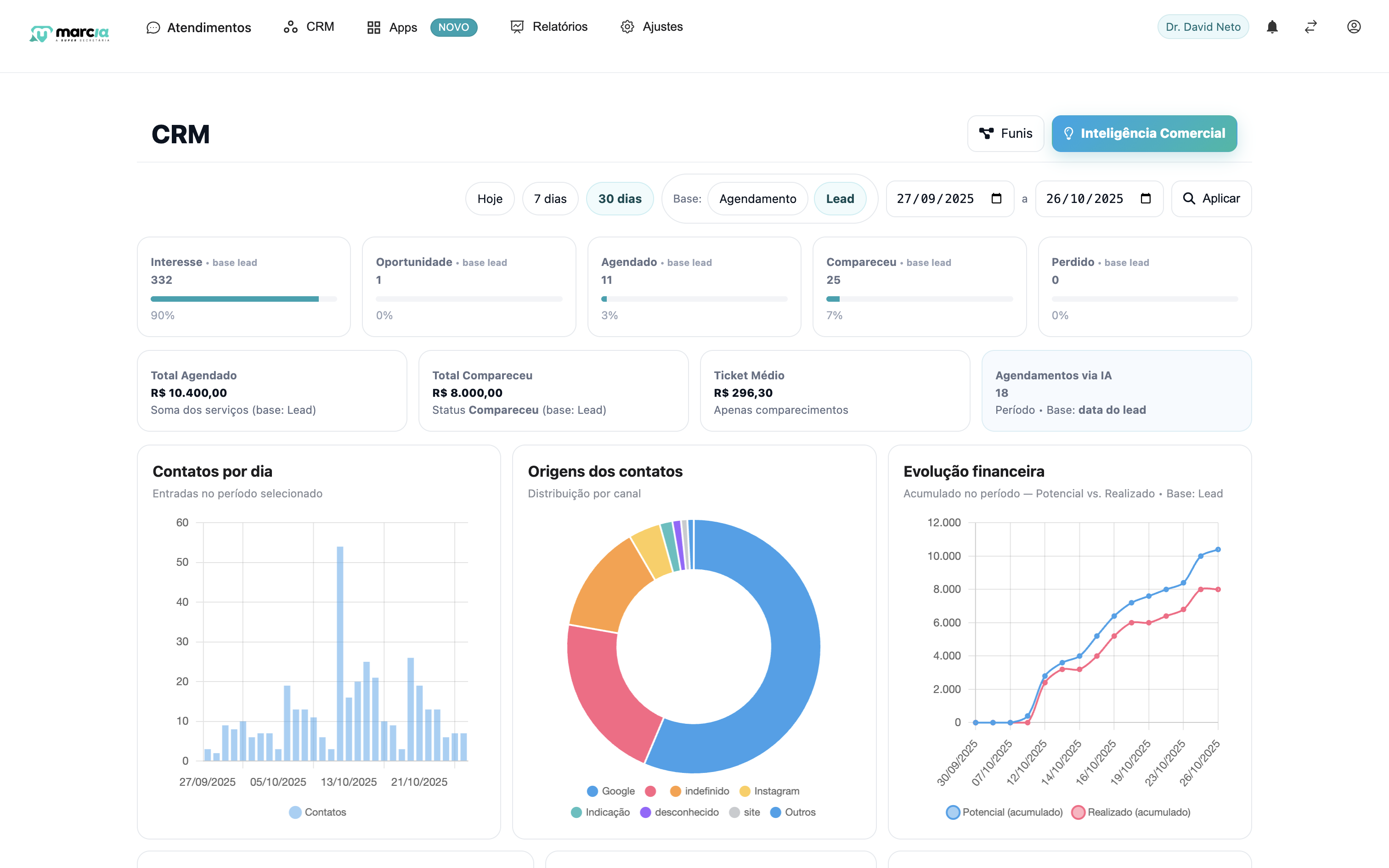
Rastreio real dos resultados de Meta & Google Ads interligados aos dados de agendamento.
Acesso à agenda, relatórios estratégicos e orientação preditiva.
Funil de Oportunidade, Tratamentos/Procedimentos e Sucesso do Paciente.
Especialistas te acompanham em cada passo da jornada.
Organização, agendamentos, follow-up e crescimento com inteligência.
Gestão comercial, campanhas integradas e atendimento humanizado com IA.
Agilidade no atendimento, fluxos automatizados e eficiência operacional.
Escala, integração e inteligência para grandes estruturas de saúde.
Tecnologia com alma, dados com propósito e inteligência que entrega resultados reais.
Algumas frentes onde a Super MárcIA atua para aumentar conversão, reduzir faltas e encantar pacientes:
Atendimento unificado com IA por canal — vários WhatsApp simultâneos e Instagram Direct trabalhando juntos, priorizando pacientes certos e eliminando gargalos.
Médicos, clínicas e profissionais da saúde que transformaram sua gestão com inteligência real.
“Mudou toda minha carreira e hoje ela cuida de todo meu atendimento.”
“A Super MárcIA virou minha secretária principal.”
“Conseguimos escalar sem perder qualidade.”
“Nunca vi nada igual — otimizou o tempo do meu time.”
Conteúdo sério e prático sobre gestão e crescimento em saúde. Do consultório à estratégia: marketing responsável, CRM, finanças e operação falando a língua da saúde.
Seguir no Instagram →Os melhores 50 minutos do seu dia que irão transformar a sua forma de pensar o seu consultório.